반응형
AMD Adrenalin은 AMD Radeon 그래픽카드 드라이버 업데이트 및 관련 설정을 해주는 소프트웨어이다.
그래픽카드 기종 및 사양에 따라 표시되는 화면이 다를 수 있으며 옵션이 활성화가 되지 않을 수도 있습니다.
홈 메뉴
전역 경험
게임
드라이버 및 소프트웨어
AMD ASSISTANT
미디어 및 캡처

게임
라이브러리

그래픽
전역 게임 경험
그래픽 옵션
Radeon Super Resolution: 빠른 프레임레이트를 위한 인 드라이버 기반 업스케일링 기능
AMD Fluid Motion Frames 2.1: 프레임 생성으로 FPS를 부스트 합니다.
Radeon 지연 방지: 입력 지연 감소
Radeon Boost: 움직임 기반 동적 해상도
Radeon Chill: 전력 소모를 줄여주는 움직임 기반 FPS 제한기
Radeon Image Sharpening: 시각적 세부 묘사 강화
Radeon Enhanced Sync: 화면 끊김 및 지연 감소
수직 재생 대기
프레임 속도 목표 제어: 피크 FPS를 일정한 속도로 제한하세요.
앨리어싱 제거
앨리어싱 제거 방법
형태학적 앨리어싱 제거
비등방성 필터링: 텍스처 선명도 개선
텍스처 필터링 품질
표면 형식 최적화
공간 분할 모드
OpenGL 트리플 버퍼링
10비트 픽셀 형식
셰이더 캐시 재설정

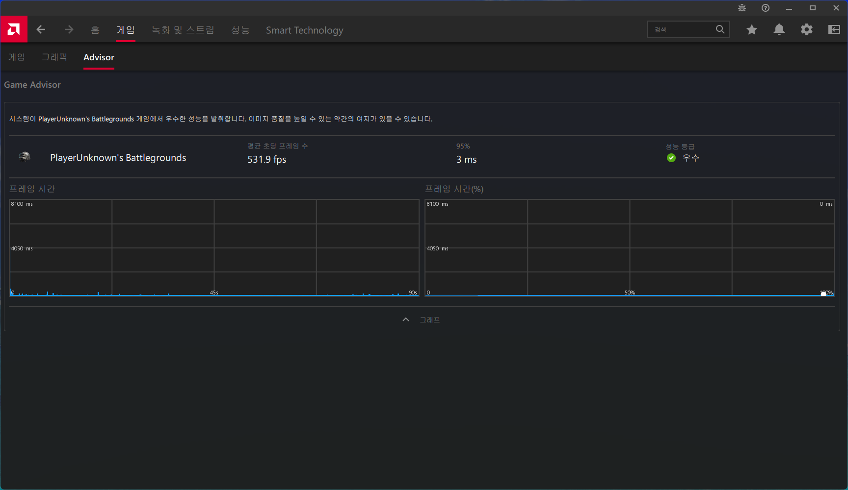
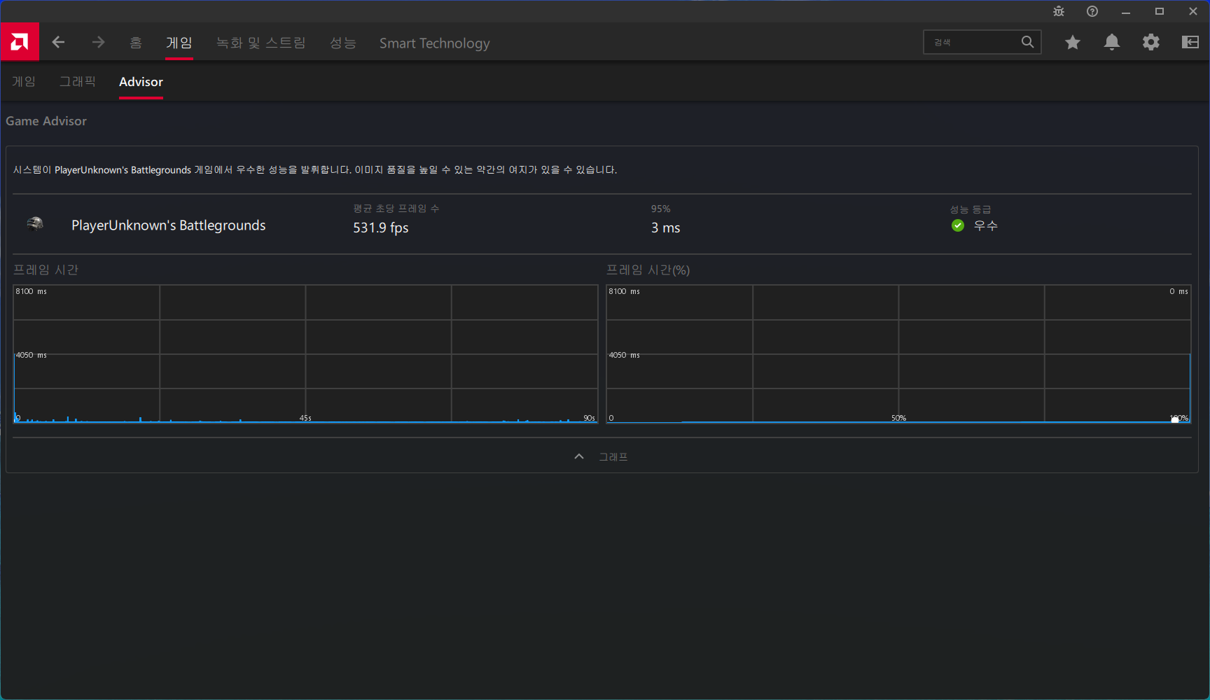
Advisor
Game Advisor

녹화 및 스트림 메뉴
녹화(전체 화면, 지역)

라이브 스트리밍

장면 편집기

미디어

설정
녹화하기
라이브 스트리밍

성능 화면
FPS(초당 프레임, 프레임 시간)
GPU(사용률, 전력 소모량, GPU 온도)
CPU(사용률)

튜닝
자동 튜닝(기본값, 저전악 GPU, 오버클럭 GPU, 오버클럭 VRAM)

설정
메트릭(그래핑 지속시간, 메트릭 오버레이 활성화, 성능 로깅 위치, 로깅 중에 오버레이 숨기기)

Smart Technology 메뉴
AMD Noise Suppression: 배경 오디오 노이즈 감소
AMD 프라이버시 보기: 화면에 표시된 내용을 보호합니다.
AMD SmartAccess Video: 실시간보다 빠른 압축 속도를 극대화합니다.
Resizable BAR: 성능을 위해 dGPU 메모리를 잠금 해제합니다.

설정 화면
시스템
스냅 설정: 사용자 설정의 스냅샷을 가져오기/내보내기
초기화: 모든 사용자 설정 및 프로파일을 기본값으로 복원합니다.
게임 통계 정보 재설정: 현재 추적하는 사용자 게임 통계 정보를 모두 재설정합니다.
문제 보고: 하드웨어, 드라이버, 소프트웨어 문제를 보고합니다.
문제 감지: 문제 감지를 활성화/비활성화합니다.
하드웨어 및 드라이버(GPU, GPU VRAM, CPU, RAM)

디스플레이
디스플레이 옵션
AMD FreeSync Premium: 가변 재생 빈도 기술
가상 초고해상도(VSR)
GPU 확장
확장 모드
정수 스케일링: GPU 크기 조정을 사용하여 정수 크기 조정을 허용합니다.
색상 수
픽셀 형식
디스플레이 색상 강화
사용자 지정 색상
사용자 지정 색상: display's 색상 재현 수정
색맹 보정
사용자 지정 해상도
재정의
디스플레이 도구
AMD 프라이버시 보기: 화면에 표시된 내용을 보호합니다.

오디오 및 비디오
오디오 설정
AMD Audio Noise Suppression: 배경 오디오 노이즈 감소
비디오 프로파일: 보기 경험을 개선

단축키
단축키 옵션
단축키 사용
관례 단축키(슬라이드바 열기, 전체 화면 열기)
단축키 표시(디스플레이 단축키 사용, 회전)
미디어 단축키(즉시 리플레이 저장, 스크린샷 찍기)
녹화 단축키(녹화 토글, 카메라 토글, 마이크 토글)
스트리밍 단축키(스트리밍 토글, 영역 스트리밍 토글)
성능 단축키(성능 로깅 토글, 성능 오버레이 토글)
장면 단축키
그래픽 단축키

ReLive VR

환경설정
VR 스트리밍(SteamVR)
일반(인-게임 오버레이, 시스템 트레이 메뉴, 언어)

반응형